This version is under construction, please use an official release version

Envoy Proxy Dashboard

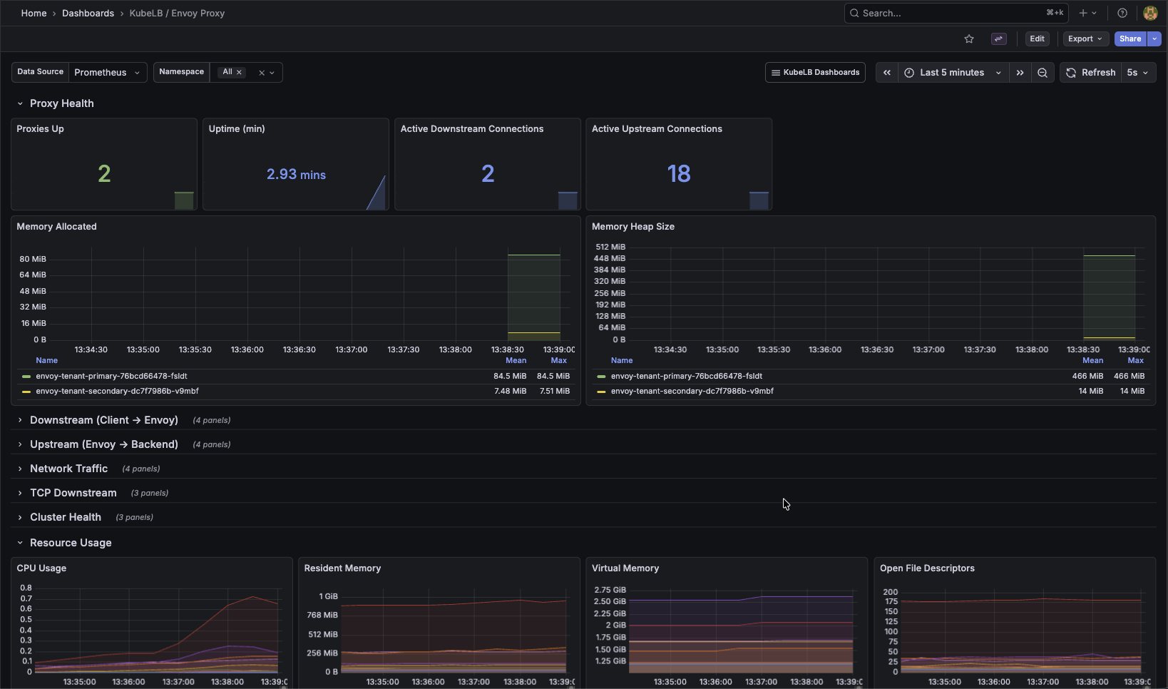
The KubeLB / Envoy Proxy Grafana dashboard monitors the Envoy proxy instances managed by KubeLB. It is provisioned from the kubelb-manager Helm chart when grafana.dashboards.enabled=true.

Dashboard Overview

Key panels:

  • Envoy proxy health and uptime
  • Upstream and downstream connection counts
  • HTTP request rates, latency distributions, and error ratios
  • Cluster and listener configuration state
  • Traffic flow breakdown by route
KubeLB Envoy Proxy Dashboard

KubeLB Envoy Proxy Dashboard

Envoy Proxy Metrics

The Envoy proxies managed by KubeLB expose their own Prometheus metrics on port 19001 at /stats/prometheus. These pods are pre-configured with Prometheus scraping annotations and provide detailed insight into upstream/downstream connections, HTTP request statistics, and cluster health.

For a full reference of available Envoy metrics, see the Envoy Statistics Overview.

Gateway Observability

For environments using Envoy Gateway and Gateway APIs, the Gateway Observability stack provides a purpose-built monitoring, logging, and alerting setup tailored to Envoy Gateway.